| 提交詢價信息 |
| 發布緊急求購 |
價格:電議
所在地:江蘇 淮安市
型號:HC- LUGB
更新時間:2014-09-04
瀏覽次數:1370
公司地址:金湖縣閔橋工業集中區建設西路西6-2號
![]()
張惠(女士)
| 品牌 | 宏創 | 型號 | HC- LUGB |
| 類型 | 溫壓補償智能型渦街流量計 | 測量范圍 | 40-5500(m3/h) |
| 精度等級 | 1.5級、1.0級() 、0.5級、0.2級 | 公稱通徑 | 25-200(mm) |
| 適用介質 | 液體,氣體,蒸汽 | 工作壓力 | 0-16(MPa) |
| 工作溫度 | -40-350(℃) |
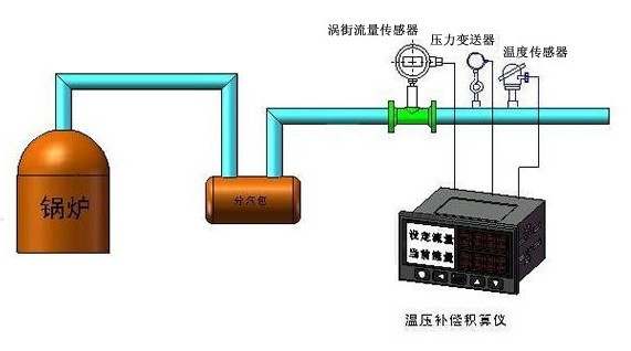
● 表體中同時集成溫壓補償補償功能,可測量流體的標準體積流量或標準質量流量。
● 全智能化、數字化電路設計,可自動補償被測流體密度或標況體積計算。
● 全新的數字濾波和修正功能使流量測量更加精準可靠。
● 流量積算儀連接220V電源,輸出24V給流量計,壓力變送器與溫度傳感器同時接收信號。
● 全新點陣漢字液晶顯示,使用操作更方便。
技術參數
● 測量介質
氣體、水、飽和蒸汽、過熱蒸汽、天然氣
● 公稱口徑
DN25 — DN500
● 介質溫度
- 40℃—+150℃ ; -40℃—+280℃ ;-40℃—+350℃ ;
-40℃—+420℃(需選配傳感頭不斷流拆裝型)
● 精度等級
1.5級、1.0級() 、0.5級、0.2級(需協議供貨)
● 渦街可測流量范圍
液體:0.4 m/s —10 m/s
氣體、蒸汽:4m/s -- 70 m/s
| 輸出信號:1-5V或者4-20毫安和rs485接口 供電電源:24VDC或者220VAC和電池供電 |
| 主要特點 |
| 無可動部件,性能穩定 適用震動環境 適用高溫 耐沖擊,不怕汽錘現象 帶有溫壓補償,精度較高 ![]() |

免責聲明:以上所展示的[HC- LUGB 溫壓補償蒸汽流量計]信息由會員[江蘇宏創儀表有限公司]自行提供,內容的真實性、準確性和合法性由發布會員負責。